LZ型袋式除塵機的選擇與設計
摘 要:如何選擇除塵機是生產單位經常遇到的實際問題,LZ型袋式除塵機是一種_凈化除塵設備。通過對LZ型袋式除塵機主要參數的合理選擇和設計,滿足了鍋爐膜式水冷壁自動焊接生產線上管子磨光機的除塵凈化,為類似工藝的粉塵回收提供了一種較理想的機型。
1 前 言
防治粉塵危害,_勞動者安全,保護環境質量,是生產單位_的重要條件。粉塵對人體的主要危害是導致塵肺病,約占接塵人員的8%~10%。為此,在工農業生產中,如何除塵,如何選擇除塵裝置是生產單位經常會遇到的實際問題。LZ型袋式除塵機是我所_新研制的一種_凈化除塵設備,對于捕集細小而干燥的非纖維性粉塵,效果顯著。特別適用于粉塵產生數量相對較少、比重大、微塵粒徑大于0.25μm的場合,如各種砂輪機、鋼鐵磨(拋)光機、鑄件加工機床、石墨滑石切割機、塑料工業的空氣凈化以及其他類似工藝的粉塵回收。
2 主要技術參數選擇
處理風量 :Q=3 000~6 000 m3/h
風機功率 :N=2.2~7.5 kW
吸入端資用壓力 :P=1 000~1 900 Pa
過濾面積 :S=15~24 m2
過濾袋布料材質:208、729滌綸絨布適用于處理金屬粉塵;針刺氈適用于處理滑石粉等細小粉塵;帆布、130尼龍適用于處理拋光機粉塵等。
入風口直徑 :D=200~320 mm 除塵效率:99%
3 主要結構特點
本機組主要結構由箱體、主電機、風機、過濾器、盛灰抽屜、清灰振蕩機構,進、出風口及電器控制裝置等組成(如圖1所示)。
1.箱體;2.盛粉塵抽屜;3.粉塵吸入口;4.粉塵過濾布袋;5.振蕩機構;6.風機;7.電控系統;8.主電機
圖1 LZ袋式除塵機
LZ袋式除塵機因其_的靈活性、方便性、實用性必將深受眾多用戶的喜愛,特別是對于分散的設備、不同時運行的設備的粉塵回收,與系統除塵相比,不但簡化了設計,而且為用戶大大節約了投資費用、運轉費用以及能源消耗費用。它還具有噪音低、耗電小、外型美觀、使用靈活、清灰簡便、占地面積小、適用范圍廣、除塵效率高等特點。用戶只需配制相應的吸塵管道及塵源吸塵罩,插上電源即可使用。
4 工作原理
本機集風機、過濾器、消聲器及電控裝置于一體,電路圖如圖2所示。接通電源后,箱體內主電機帶動風機高速運轉,使箱體內部產生強烈負壓。含塵空氣從塵源經吸塵罩、管道進風口進入箱體,因氣流突然擴張,流速驟然降低,大粒徑粉塵在其自重的作用下從含塵空氣中分離沉降落入盛塵抽屜中。其余塵粒由于濾袋的篩濾、碰撞、鉤掛、靜電等作用,被滯留于濾袋內壁,凈化后的空氣由風口經出風口排出。當滯留在濾袋內壁的塵粒不斷增加時,除塵器
的阻力也相應增大,吸塵罩口吸力逐漸降低,為_除塵器的效果,應視情況定期進行振蕩清灰。清灰振蕩機構由小型電機、減速器、復位彈簧和驅動凸輪等組成。工作時,驅動凸輪將濾袋定位架下壓約30mm,使濾袋呈松馳狀態,當凸輪轉過_點時,復位彈簧的作用力使定位架瞬間上升,將濾袋繃緊,抖落粉塵并落入盛灰抽屜中,完成了除塵回收的任務。
振蕩清灰可實現手動和全自動兩種操作模式。
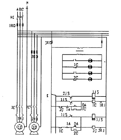
圖2 LZ型全自動袋式除塵機電路圖
5 安裝調試及使用維修
5.1 安裝調試
安裝前,仔細檢查設備箱體、外接電源線及插頭看是否有(因途中運輸)受損情況,有損壞應及時修復;打開檢修門,查看濾袋是否有脫落、受潮現象,如有濾袋脫落,則應安裝牢固;如有濾袋受潮現象,則可啟動風機空運轉,予以抽干。
按用戶提前設計的位置擺放。外接380 V三相交流電源。將LZ袋式除塵器門、蓋、抽屜關嚴,運轉時不得隨意開啟。按下啟動按鍵,機內風機即可運轉,如發現吸風量較小,則風機為反轉,調整電源接線即可。按下停止鍵,風機即停止工作,隨即自行振蕩清灰機構工作10~15 s,整機停止。調試振蕩清灰機構手動和全自動兩種操作模式的運轉情況。
一般情況下,全自動定時振蕩清灰,適用于連續工作,操作人員不便進出的場所。
根據設備情況、塵源情況,合理配制吸塵管道及吸塵罩,與軟管、單機相連,在不影響操作的前提下,盡量使罩口靠近塵源。
5.2 使用維修
合理配備吸塵管道及吸塵罩,管道連接處__嚴密不漏氣,并整機調試正常運轉后,方可投入使用。通常情況下,應先打開除塵機開關,再開啟加工機床開關;工作結束時,先關掉加工機床開關,1~3 min后再關閉除塵機開關。
進風口位置,可以設置于除正面以外的其他三個側面,也可以在三個位置互換。
視使用情況(粉塵濃度、性質、工作時間等)定期清灰。
運轉中發現出風口有冒灰現象,原因有:①濾袋破漏,應修補或更換;②緊箍脫出,重新裝緊;③清灰過度,適當減少清灰次數,掌握恰當的清灰間隔時間;④粉塵粒度過小,更換密度高的濾料。
粉塵自塵源控制罩口處逸出。
原因有:①風量估計不正確,設備選型太小,改型;②風機反轉,換相;③風管泄漏嚴重,堵漏;④罩口設計不正確或離塵源太遠,改造或更換使之盡量靠近塵源。
濾袋燒毀,是粉塵氣中混入火星,可在罩口處安裝銅絲網熄火。
一般電氣故障可參考“電氣控制原理圖”進行檢修。
6 結 論
通過在鍋爐膜式水冷壁自動焊接生產線上(與管子磨光機)的配套使用證明,該機設計參數選擇合理,性能優良,使用安全可靠,達到了設計要求。可根據用戶要求改制過濾器形狀、面積、材質等,以適應不同粉塵種類的客觀要求,滿足市場需求。可以不設盛灰抽屜,而添加法蘭配置于倒料口或輸送設備上。可以實現多臺機器的并聯式組配形式。

冀 公網安備 13098102000341號